Arbeiten im Projektmanagement
Dieser Guide richtet sich an neue Benutzerinnen und Benutzer der Projektmanagement-Applikation.
Er erklärt Schritt für Schritt, wie du dich in der Anwendung orientierst, wie du Projekte findest und wie du innerhalb eines Projekts arbeitest.
Grundprinzip der Projektmanagement-Applikation
Die Projektmanagement-Applikation ist projektzentriert aufgebaut.
Das bedeutet: Viele Funktionen und Ansichten ändern sich je nachdem, ob du gerade projektübergreifend arbeitest oder dich innerhalb eines konkreten Projekts befindest.
Ein zentrales Element dabei ist die Navigation, die sich automatisch anpasst und dich durch die Anwendung führt.
Navigation verstehen
Die Navigation ist in einen oberen und einen unteren Bereich aufgeteilt.
Die untere Navigation ist immer sichtbar und dient als fester Ausgangspunkt. Von hier aus erreichst du die wichtigsten, projektübergreifenden Seiten wie die Home Page oder deine persönlichen Aufgaben. Benutzer mit der Benutzerrolle Projektmanagement: Admins sehen hier zusätzlich Verwaltungsbereiche.
Die obere Navigation ist kontextabhängig. Solange kein Projekt geöffnet ist, zeigt sie dir deine Projektliste. Sobald du ein Projekt öffnest, passt sich die Navigation an und zeigt nur noch die Navigationselemente an, die für dieses Projekt relevant sind. Diese Navigationselemente sind durch den jeweiligen Projekt Prozess definiert.
Home Page - Überblick über alle Projekte
Die Home Page ist dein Einstiegspunkt in die Projektmanagement-Applikation.
Hier siehst du alle Projekte, auf die du Zugriff hast, auf einen Blick.
Jedes Projekt wird farblich hervorgehoben. Diese Farbe zeigt dir den aktuellen Projektstatus an und hilft dir dabei, schnell einzuschätzen, wie es um ein Projekt steht. Eine detaillierte Erklärung der Statusfarben und deren Berechnung findest du hier.
Eine ausführlichere Beschreibung der Home Page ist im Abschnitt LTG.PRJ.App Home Page unter Home Pages zu finden.
Meine Aufgaben - deine persönliche Arbeitsliste
Die Ansicht Meine Aufgaben zeigt dir alle Aufgaben, die dir zugewiesen sind - unabhängig davon, aus welchem Projekt sie stammen.
Hier werden ausschließlich Aufgaben angezeigt, die noch nicht abgeschlossen sind, also Aufgaben in den Statuskategorien Offen oder In Bearbeitung. Diese Seite eignet sich besonders gut, um deinen persönlichen Arbeitsstand zu prüfen.
Auch diese Ansicht wird im Abschnitt LTG.PRJ.TODO Page unter Home Pages näher beschrieben.
Projekte verwalten (nur für Admins)
Benutzer mit der Benutzerrolle Projektmanagement: Admins sehen in der unteren Navigation zusätzlich den Menüpunkt Projekte.
Dort befindet sich eine tabellarische Übersicht aller Projekte.
Ressourcen
Unter Ressourcen findest du benutzerdefinierte Ressourcen, die projektübergreifend genutzt werden können.
Ressourcen können zum Beispiel Personen, Maschinen oder andere Hilfsmittel darstellen, die bei der Bearbeitung von Aufgaben benötigt werden.
Nutzer der Rolle Projektmanagement: Admins können das Navigationselement Ressourcen sehen und hier neue Ressourcen anlegen und verwalten. Diese Ressourcen lassen sich anschließend mit Aufgaben verknüpfen, meist direkt im Aufgaben-Dialog im Tab Ressourcen. Der Dialog von benutzerdefinierten Ressourcen ist im Abschnitt LTG.PRJ.CustomRessource Dialog unter Dialoge genauer erklärt.
Auch Benutzer ohne Admin-Rolle können Ressourcen mit Aufgaben verknüpfen, sofern sie die Aufgabe bearbeiten dürfen (Aufgabentyp-Definition).
Wechsel in die Projektansicht
Bevor du in einem Projekt arbeiten kannst, musst du dieses zunächst öffnen. Dafür stehen dir mehrere Möglichkeiten zur Verfügung: Du kannst ein Projekt über die linke obere Navigation unter Projekte auswählen, es über die Aktion Projekt Öffnen in der Schnellansicht eines Projektes öffnen oder direkt auf die entsprechende Projektkachel auf der Home Page klicken.
In dieser Ansicht siehst du ausschließlich Inhalte, die zu diesem Projekt gehören, zum Beispiel Aufgaben, Phasen oder Auswertungen. Die Navigation passt sich automatisch an und zeigt nur die Bereiche an, die für dieses Projekt, abhängig vom Prozess, vorgesehen sind.
Du kannst die Projektansicht jederzeit verlassen - entweder über die untere Navigation oder über den Pfeil links neben dem Projektnamen.
Projekte favorisieren
Wenn du regelmäßig mit bestimmten Projekten arbeitest, kannst du diese als Favoriten markieren.
Favorisierte Projekte werden in der Projektliste immer ganz oben angezeigt. So sparst du Zeit und findest wichtige Projekte schneller wieder.
Projekt bearbeiten (Projektadmins)
Admins des Projektes können das Projekt direkt innerhalb der Projektansicht bearbeiten.
Über das Zahnrad-Symbol oben rechts öffnet sich der Projekt-Bearbeitungsdialog. Dort lassen sich projektspezifische Einstellungen anpassen, zum Beispiel allgemeine Projektinformationen oder Konfigurationen. Des Weiteren kann das Projekt über die untere Navigation Projekte bearbeitet werden.
Arbeiten mit unterschiedlichen Ansichten
Innerhalb eines Projekts gibt es verschiedene Möglichkeiten, Aufgaben darzustellen.
Neben der klassischen Listenansicht stehen zusätzliche Ansichten zur Verfügung, die einen anderen Blick auf die Projektdaten ermöglichen.
Zu diesen Ansichten gehören das Kanban Board und die Gantt-Ansicht. Welche Ansichten verfügbar sind, hängt vom im Projekt verwendeten Prozess ab (Datenlisten Features).
Der Wechsel zwischen den Ansichten erfolgt über die Datenlisten-Einstellungen oben rechts.
Kanban Board
Das Kanban Board stellt Aufgaben in Spalten dar, die jeweils einen Status repräsentieren.
Aufgaben können per Drag & Drop von einer Spalte in eine andere verschoben werden. Dadurch ändert sich der Status der Aufgabe.
Falls sich eine Aufgabe nicht verschieben lässt, bedeutet das in der Regel, dass für diesen Status kein passender Übergang definiert ist. In diesem Fall bleibt die Aufgabe im ursprünglichen Status.
Ein Klick auf eine Aufgabe öffnet die Schnellansicht, in der du weitere Informationen siehst und Aktionen ausführen kannst.
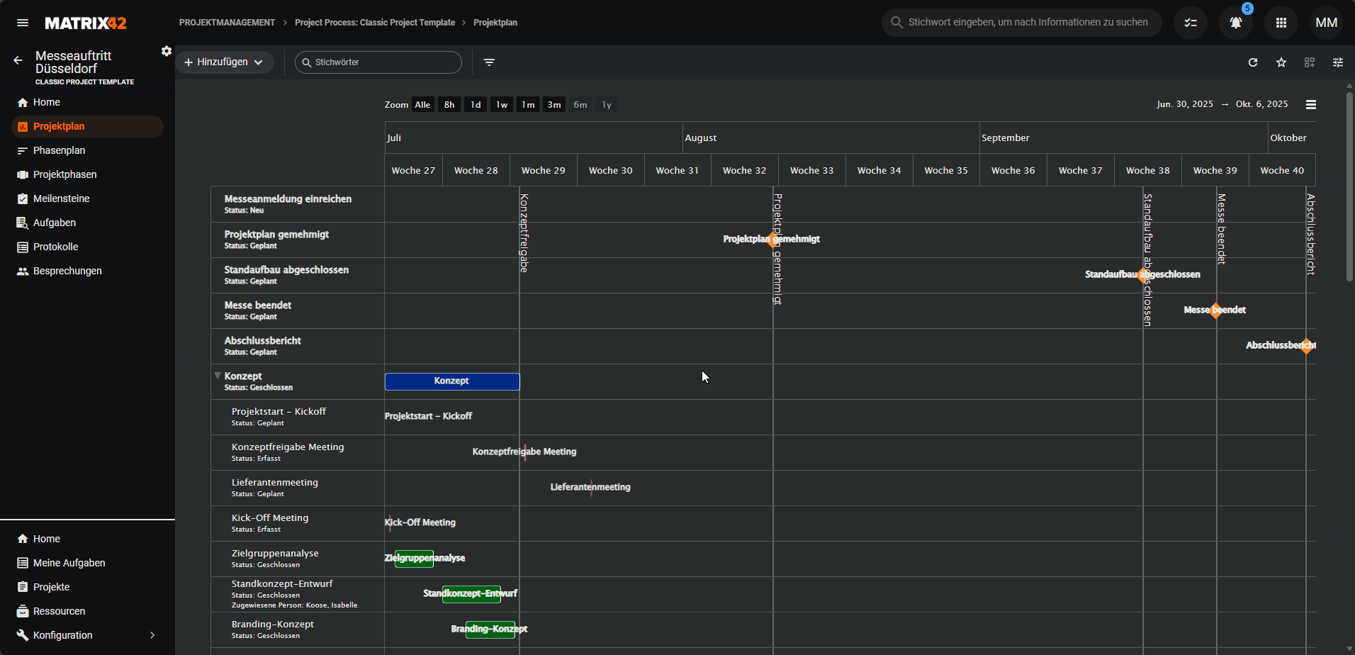
Gantt-Ansicht
Die Gantt-Ansicht zeigt Aufgaben auf einer Zeitachse.
Sie eignet sich besonders gut, um Abhängigkeiten, Laufzeiten und Projektphasen zu verstehen.
Das Gantt-Diagramm kann im Vollbildmodus angezeigt oder als Bilddatei (PNG oder JPEG) exportiert werden. Außerdem kannst du den angezeigten Zeitraum einschränken, um dich auf einen bestimmten Abschnitt des Projekts zu konzentrieren.
Iterationen (Projektphasen, Sprints, etc.) werden als übergeordnete Elemente dargestellt und können ein- oder ausgeklappt werden. Meilensteine werden als Raute mit einer vertikalen Linie angezeigt. Abhängigkeiten zwischen Aufgaben werden durch Pfeile visualisiert.
Auch hier öffnet sich bei einem Klick auf eine Aufgabe die Schnellansicht.
Statusübergänge von Aufgaben
Aufgaben durchlaufen im Laufe ihrer Bearbeitung verschiedene Status.
Welche Statuswechsel möglich sind, hängt vom im Projekt verwendeten Prozess ab.
Statusübergänge können über die Aktionen in der Schnellansicht einer Aufgabe ausgeführt werden. Dabei werden nur die Übergänge angeboten, die für die jeweilige Aufgabe erlaubt sind. So wird sichergestellt, dass Aufgaben immer dem vorgesehenen Ablauf folgen.











